Servicios de lectura, instalación, y control de medidores de consumo de agua y calefacción
LECOGEST
Gestiona los consumos energéticos
LECOGEST
Plataforma web diseñada para el control y la medición del consumo energético de las comunidades de propietarios (viviendas, oficinas, garajes, trasteros.)
LECOGEST esta disponible tanto para el usuario de la vivienda como para el administrador
Desde LECOGEST se permite gestionar los consumos energéticos, y disponemos de sistemas prepago para un consumo con control total.
Qué ofrecemos desde LECOGEST
Administrador
Visualización en una sola pagina de todas sus comunidades: Gestione todos los datos de sus comunidades con un control eficaz de propietarios, cuotas y gastos.
Facturación: Realice la facturación de los consumos energéticos y emita un solo recibo con todos ellos
Asignación de precios: Maneje los precios de los consumos en función de la decisión de sus clientes
Compatible con Gesfincas, Net fincas , Gesfincas.Net, Navision
Control de los datos de su comunidad: Controle las altas y bajas de sus administrados
Visualización de sus equipos: Tenga controlados en todo momento los equipos instalados
Estadísticas: Compare los consumos de sus comunidades, analice e informe de los consumos
Emisión fichero SEPA: Envíe el fichero al banco para su cobro sin retrasos
Usuario final
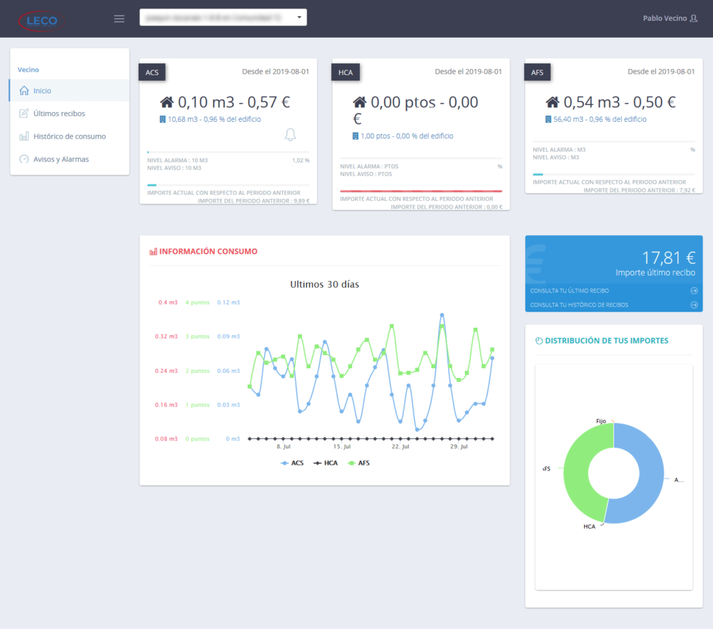
Información de consumo: Visualice su consumo actual con relación al mes anterior y su evolución. Sus consumos de los servicios contratados de los últimos 30 días. La distribución de los importes de sus consumos
Últimos recibos: Visualice el resumen de sus últimos recibos y descargue el recibo que desee
Histórico de consumos: Podrá analizar el consumo de su vivienda por contadores e incluso por estancias de manera anual, semestral, semanal o diario
Avisos y alarmas: Puede establecer niveles de alarma y avisos para el control de sus consumos
Sistema prepago: Si la comunidad dispone del sistema, el consumo de su calefacción se recarga previamente y de esa manera evitamos cargos no deseados. El sistema envía un aviso antes de que el saldo expire, pudiendo recargarlo de nuevo.